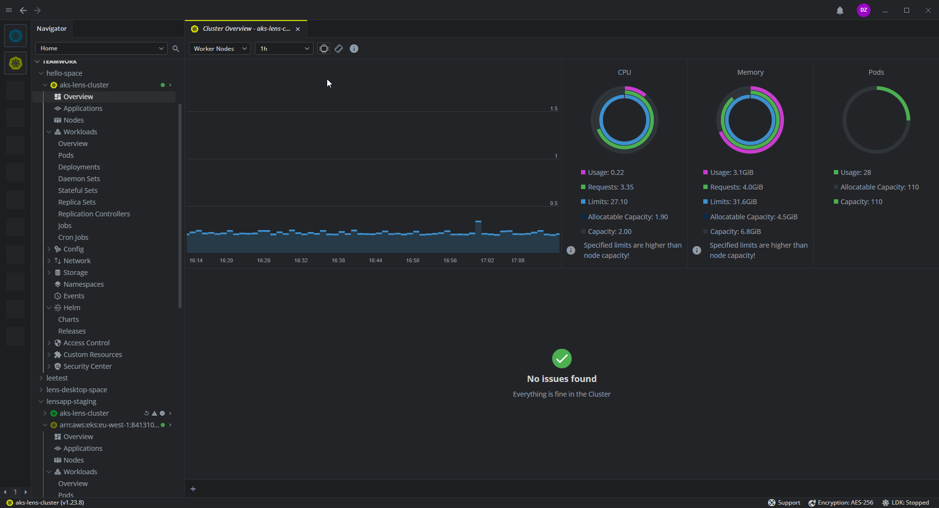
Overview#
The Overview tab provides a graphical representation of essential cluster performance parameters. It displays cluster-wide CPU and memory usage on the master and worker nodes for time intervals from one hour to two months. Along with consumption of compute resources in time, you can observe the following summaries:
-
CPU
- Usage
- Requests
- Limits
- Allocatable Capacity
- Capacity
-
Memory
- Usage
- Requests
- Limits
- Allocatable Capacity
- Capacity
-
Pods
- Usage
- Allocatable Capacity
- Capacity
You can find the Issues section under the charts. This section displays system messages and warnings informing you of various issues related to the cluster functioning.
