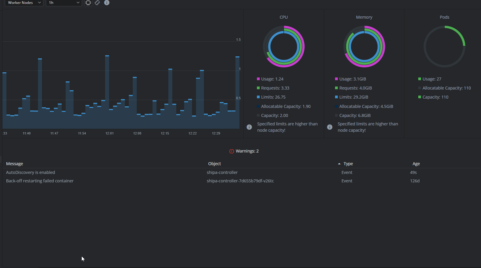
View cluster details#
Once your cluster is up and running, you can see the following view in Lens K8S IDE:

Use the Cluster navigation panel to switch between different functional parts of your cluster. For more information, see the articles in the Cluster section.